Bước 1: Từ giao diện chính, Thầy/Cô chọn menu Thống kê
Bước 2: Phần mềm sẽ hiển thị nhiều tab thống kê khác nhau để Thầy/Cô dễ theo dõi:
Nội dung chính:
- 1. Tổng quan
- 2. Tổng hợp tự đánh giá (TĐG)
- 3. Tổng hợp ĐGN – Chuẩn quốc gia (CQG)
- 4. Cơ sở dữ liệu (CSDL) kiểm định
- 5. Kế hoạch cải tiến
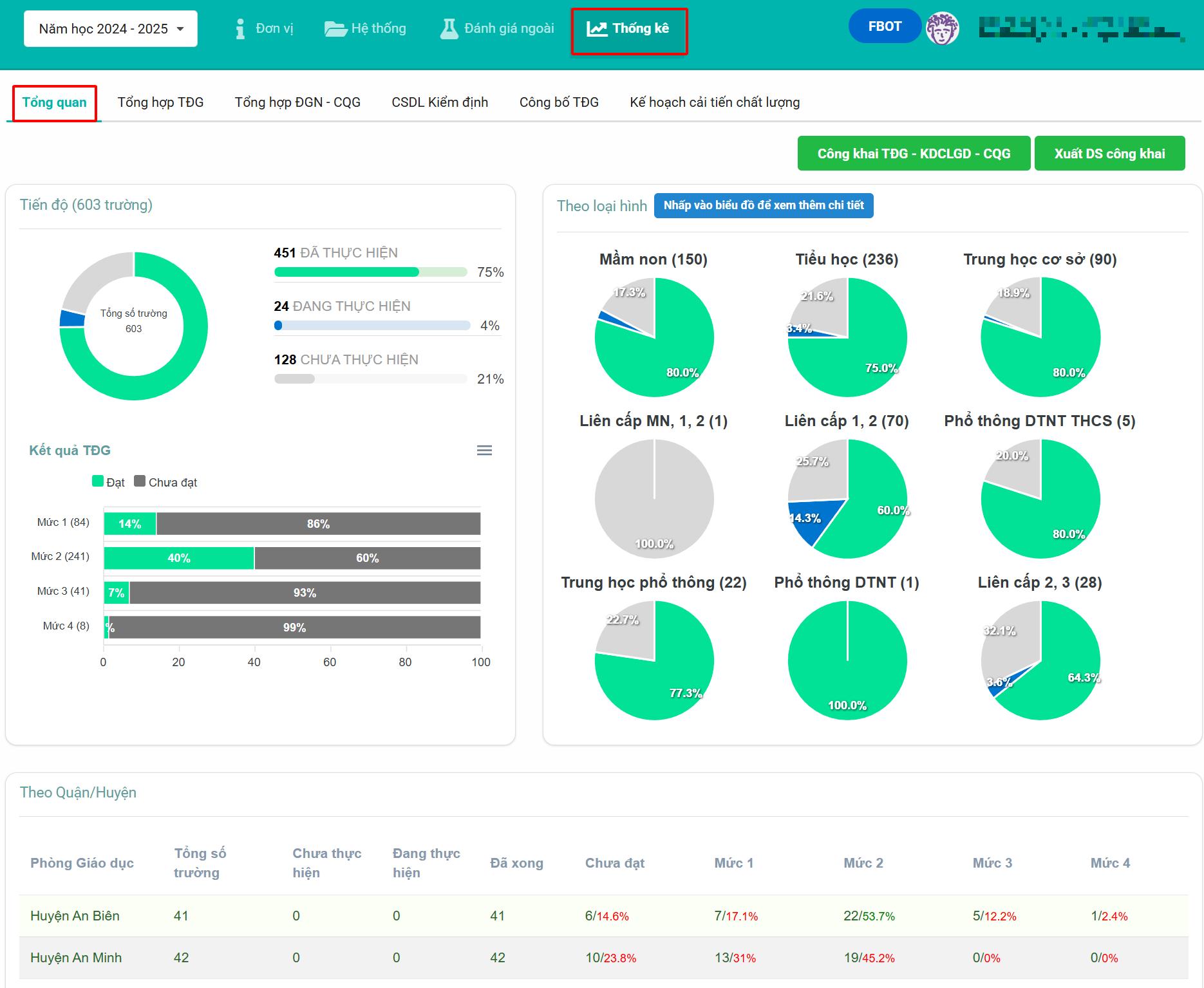
1. Tổng quan
Hiển thị tiến độ thực hiện tự đánh giá của các đơn vị dưới dạng biểu đồ trực quan.
Nếu Thầy/Cô ở cấp Sở, bên dưới sẽ hiện thêm danh sách các Phòng GD-ĐT để tiện theo dõi tình hình triển khai của từng Phòng.

2. Tổng hợp tự đánh giá (TĐG)
Cung cấp thống kê chi tiết theo dạng bảng biểu, gồm số lượng trường/quận huyện đã và chưa thực hiện tự đánh giá, đồng thời cho biết kết quả đánh giá theo các mức đạt.

Tại đây, Thầy/Cô có thể:
Lọc dữ liệu theo nhu cầu:
- Loại hình trường
- Loại hình cơ sở giáo dục
- Phòng GD-ĐT (đối với cấp Sở)
- Tên trường cụ thể
Các nút hỗ trợ xuất file tổng hợp:
-
Tổng hợp phiếu xác định nội hàm (PL2/PL3): Có thể xuất danh sách các trường:
- Chưa hoàn thành: chưa tích vào nút
Xong - Đã hoàn thành: đã nhập xong và tích nút
Xong
- Chưa hoàn thành: chưa tích vào nút
(Nếu trường đã nhập nhưng chưa tích “Xong”, phần mềm vẫn ghi nhận là chưa hoàn thành)
-
Tổng hợp kế hoạch tự đánh giá (PL1):
- Tương tự như trên, hỗ trợ xuất danh sách trường theo trạng thái hoàn thành của kế hoạch tự đánh giá.
-
Xuất danh sách trường chưa đánh giá mức 4:
- Theo quy định, trường phải tự đánh giá đủ 4 mức. Tuy nhiên, nhiều đơn vị bỏ qua mức 4. Phần mềm sẽ hỗ trợ lọc và xuất danh sách này để Thầy/Cô cấp trên nhắc nhở kịp thời.
- (Hệ thống chỉ ghi nhận khi trường nhập mô tả hiện trạng và đánh giá mức 4)
-
Xuất báo cáo TĐG: Có thể chọn xuất các loại báo cáo như:
- Theo loại hình
- Theo chỉ báo
- Tổng hợp TĐG (gộp)
- Tổng hợp TĐG (chi tiết)
Tất cả các báo cáo đều được xuất dưới định dạng Word để dễ dàng sử dụng.
3. Tổng hợp ĐGN – Chuẩn quốc gia (CQG)
Dựa vào thông tin khai báo trong mục “Đơn vị” của từng trường, phần mềm sẽ tổng hợp về:
- Cấp độ kiểm định chất lượng giáo dục
- Mức độ đạt chuẩn quốc gia
Thầy/Cô có thể xem thống kê theo 3 tiêu chí
- Theo năm tài chính
- Theo năm học
- Tính đến thời điểm hiện tại

Có thể lọc theo loại hình trường, Phòng GD hoặc tìm kiếm theo tên trường.
Lưu ý: Nếu trường chưa khai báo trong phần “Đơn vị”, phần mềm sẽ không thể thống kê.

4. Cơ sở dữ liệu (CSDL) kiểm định
Trường sẽ khai báo thông tin cơ sở vật chất, nhân sự, học sinh,… trong phần CSDL kiểm định thuộc mục “Đơn vị”.
- Nếu trường tích chọn “Xong”, phần mềm sẽ ghi nhận và tính là đã hoàn thành.
- Nếu chưa tích, hệ thống sẽ tính là chưa hoàn thành, dù có dữ liệu.

Tại giao diện này, Thầy/Cô có thể xuất danh sách các trường chưa hoàn thành để gửi nhắc nhở.

5. Kế hoạch cải tiến
Phần thống kê kế hoạch cải tiến có 2 dạng hiển thị:
- Biểu đồ
- Bảng biểu số liệu
Dữ liệu ở đây được lấy từ chức năng “Quản lý kế hoạch cải tiến” của mỗi trường khi thực hiện tự đánh giá.

Để đảm bảo thống kê đầy đủ:
- Trường cần nhập thông tin rõ ràng về ngày dự kiến hoàn thành, ngày hoàn thành, và tích vào ô
Xongvới các kế hoạch đã thực hiện xong.

Phần thống kê này sẽ giúp Thầy/Cô ở cấp Phòng/Sở dễ dàng theo dõi quá trình cải tiến của từng trường, từ đó có những chỉ đạo, hỗ trợ phù hợp.